To create a banger project in the tourism niche, it was required to deeply analyze the market, after launch — to identify the pages with the highest conversion, regularly analyze competitors, and investigate Yandex Metrika (an analog of Google Analytics in Russia) reports. It was required to automate the generation of landing pages, as well as to optimize meta titles, descriptions and PPC advertisements. Crisis management and strategic planning were required as well.
3 million website visitors in tourism niche
Client and challenge
Technologies and solutions
The results of Yandex and Google SERPs were parsed and compiled into a list of advertisers for the specific set of keywords. The report on the profitability of entering the travel niche was created.
Results
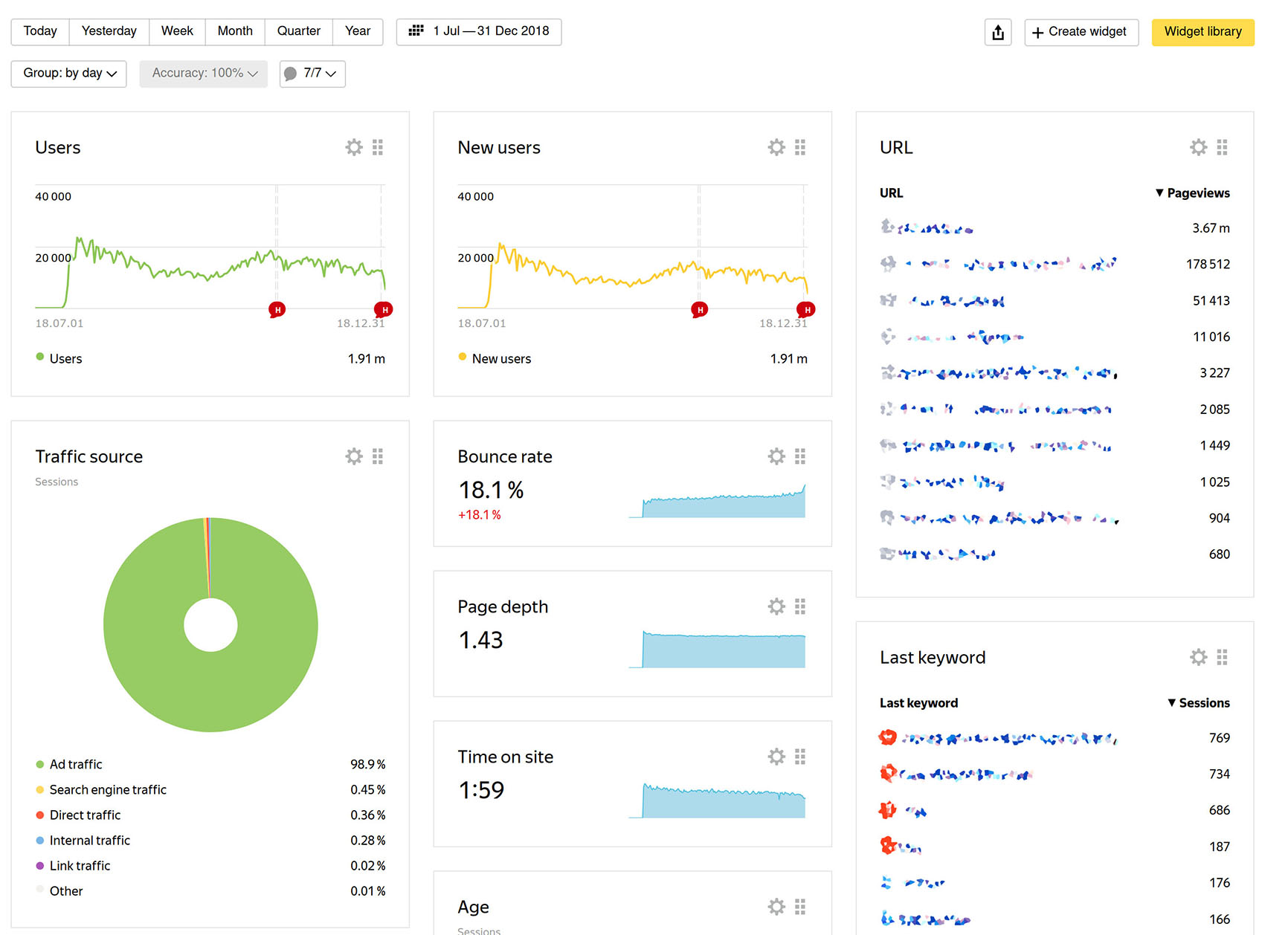
A website template was created, which allowed me to launch more than 30 travel sites with minimal effort within six months. In the most successful project from the tourism niche, the peak site traffic was over 700,000 users per month, with daily traffic reaching up to 30,000 users. A system for tracking the website traffic (utm tags) was developed, which allows me to track the source of conversion even after leaving the landing page of the site to the partner system, where it is impossible to track the source of conversion by standard methods. This approach allowed me to identify the most profitable traffic sources and maximize profits. Well-developed semantic cores made it possible to attract organic traffic in the first weeks after the launch of the sites (personal record — getting to the top 3 of Yandex in a week, to the top 1 — in two).
Screenshots

