Traffic arbitrage projects in the legal niche required a tool for scraping competitors' sites, as well as automated rewriting of articles and their publication on sites. It was required to identify the pages with the highest conversion, to optimize the distribution of keywords on the pages of the sites.
Websites parsing via Node.js and SEO
Client and challenge
Technologies and solutions
Node.js and the cheerio library were used to parse competitors' sites, the converted data was exported to the MySQL database. To optimize the meta information of the pages, a manual analysis of the search results was carried out.
Results
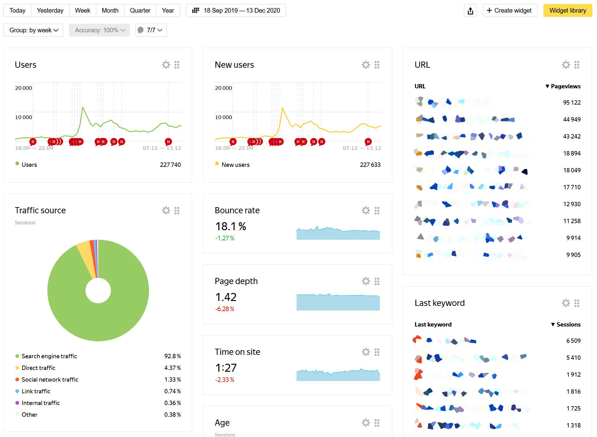
Automated parsing made it possible to create a network of sites (PBN) in a minimum time, the PBN was used to promote other sites. After manual optimization of the texts of one of the top sites, I managed to double its traffic. The best project from a legal niche in a highly competitive niche received traffic of 20,000 visitors per month for a year.
Screenshots
